【全国节能宣传周】绿色低碳,节能先行,CET和您一起行动
全国节能宣传周活动是在1990年国务院第六次节能办公会议上确定的,从1991年起,全国节能宣传周活动每年举办,旨在不断地增强全国人民的“资源意识”、“节能意识”、“环境意识”。
6月13日至19日
为全国节能宣传周
今年宣传周的主题是
“ 绿色低碳,节能先行 ”
其中6月15日为全国低碳日
低碳日主题为
“ 落实‘双碳’行动,共建美丽家园 ”
绿色低碳,节能先行,CET和您一起行动。低碳运营的核心是降低运营项目的能耗,从源头上做到低碳节能,以达到保护环境的目的,同时,能耗的降低还有利于降低项目的运营成本。
在“双碳”背景下,企业一方面需要节能减排,另一方面更需要一套自动化分析系统进行碳管理。
CET智慧零碳管理平台通过软件平台+咨询服务模式,全方位为企业提供规划、建设、运营多阶段的碳管理,帮助企业实现碳排放定量管理、指导交易决策、辅助节能减排、降低履约成本,让碳管理更省心、更高效、更智能!
【系统界面图】
> 功能亮点 <
提升工作效率,节省人力成本
碳排放管理具有多样化的数据采集方式,能够兼容新的核算指南以及碳排放因子数据,通过自动化数据质量控制和碳数据管理,提升核算工作效率、提高核查通过率,轻松应对碳排放相关法规。
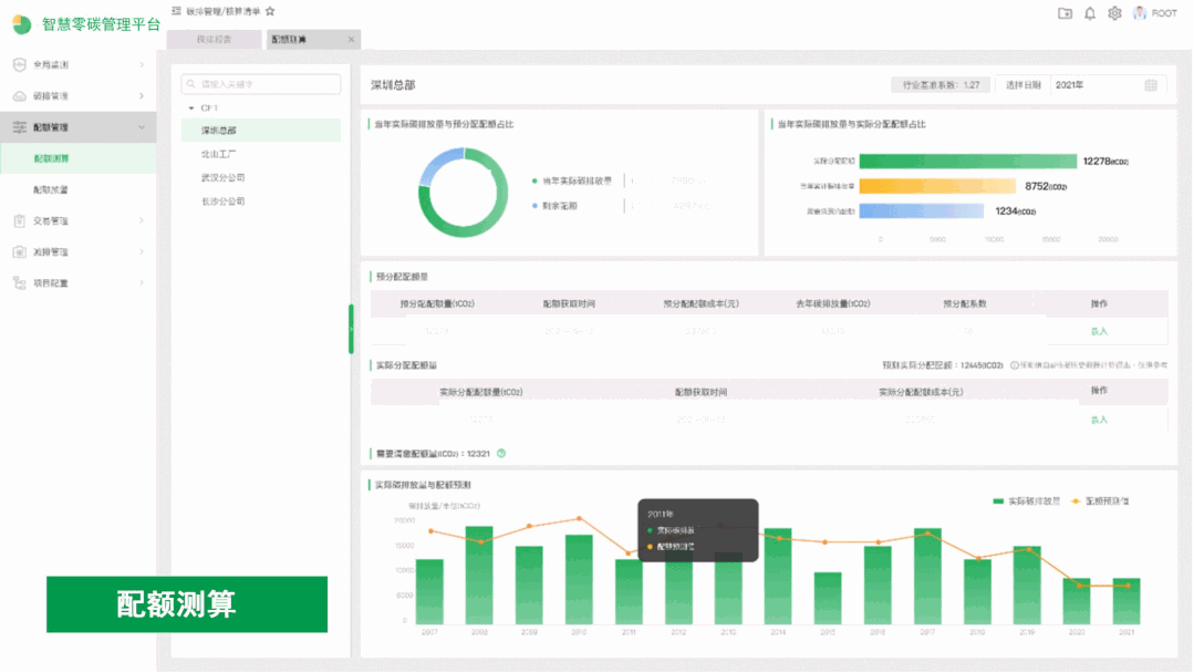
配额盈缺预警,实现定量管理
碳配额管理通过结合历史排放数据、行业基准测算碳排放配额。逐级分解碳配额,实现配额定量管理。预测未来碳排放量,提供配额盈缺预警,为企业碳减排及开展碳交易提供决策依据。
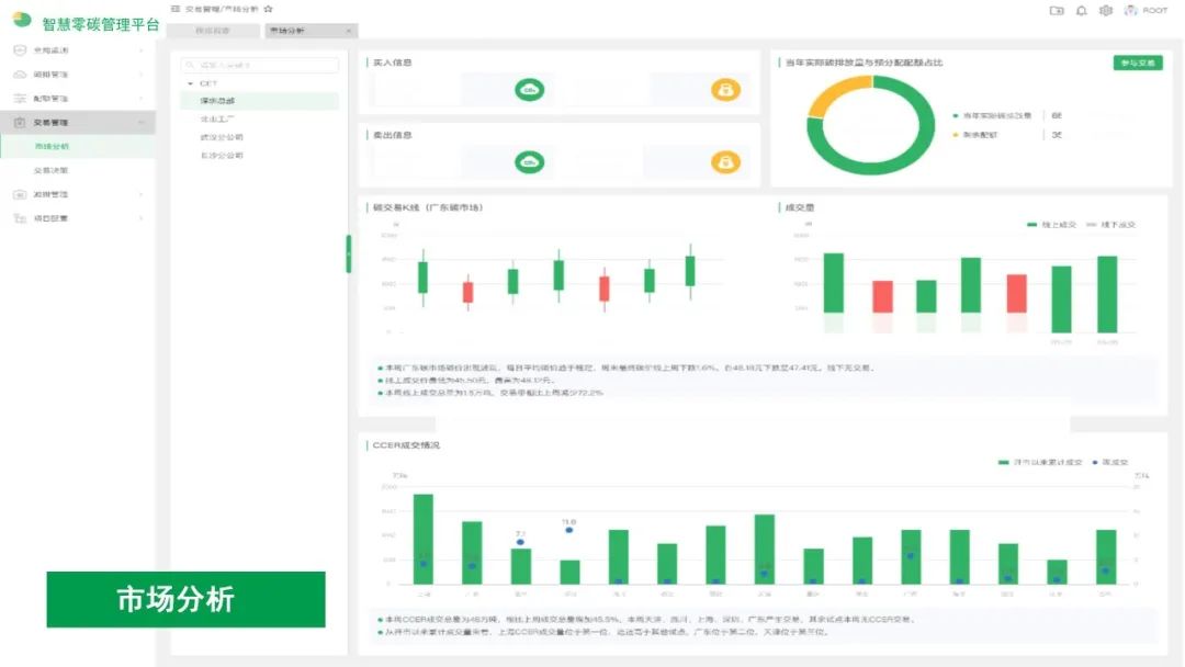
指导交易决策,降低履约成本
碳交易管理通过分析市场供需,形成周期性碳市场分析报告。结合碳市场分析及企业实际生产情况,依据实时碳价、市场行情,Al测算履约成本,指导交易决策,降低履约成本。
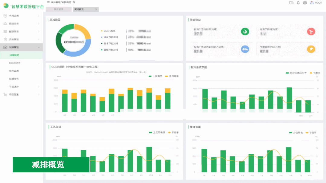
辅助节能减排,助力实现零碳
· 追踪碳减排项目开发流程,提供减排项目集成监控,如光储一体化智慧微网监控;
· 生成减排项目监测报告,分析项目盈亏,支撑投资决策;
· 通过大数据分析,挖掘节能减碳空间,实施节能诊断、设备节能优化控制、节能措施验证,实现节能减碳目标。
碳咨询服务
CET技术人员在规划期提供政策解析,规划设计碳排放核算、碳减排和碳中和方案;建设期提供建设方案及减排项目开发;运营期提供资质申报、运营知识等服务。
CET智慧零碳管理平台可运用于公共机构、产业园区、金融机构、高校、医院、工业园区等多种应用场景。






